使用说明

IvorySQL Cloud是一个基于Web的服务平台,用户可以在任意电脑上通过浏览器进行访问,安装云服务平台的服务器IP为192.168.31.43,然后在浏览器输入http://192.168.31.43:9104/(9104为前端nginx.conf.default中设置的端口)即可进入登录页面页面:

image3

1. 登录和退出

1.1. 用户登录

进入登录页面,根据提示输入信息即可访问IvorySQL云服务平台:

image4

1.2. 退出登录

点击页面右上角的头像,会显示当前登录用户名和“Log Out”。点击“Log Out”退出当前登录页面。点击用户名则保留当前登录页面:

image5

2. 管理员功能

2.1. 添加集群

  1. 平台登录admin用户后,点击左侧菜单栏的“K8S集群管理”按钮,进入集群管理页。

image6
  1. 点击页面左上角“增加Kubernetes集群”按钮,输入集群信息后提交。

image7

2.2. 管理集群

在集群管理页面,可以查看已添加集群的详细信息,同时对集群信息进行编辑和删除操作。

image8

3. demo用户功能

3.1. 数据库订阅

  1. 使用demo用户登录平台。

  2. 点击左侧菜单栏"数据库订阅"按钮,填写需要申请的数据库的各个参数,然后点击"下一步:确认信息"。

image9
  1. 检查信息后,点击"确定"

image10
  1. "确定"后,会自动跳转到"数据库管理"页面,查看订阅任务

image11
image12

3.2. 数据库管理

显示云服务平台管理的数据库信息。

image12

3.3. 数据库重启

  1. demo用户登录平台。

  2. 点击左侧导航栏"数据库管理",选中数据库,点击"操作"列的"更多"按钮,在下拉选项中选择"重启"选项。

image13
  1. 检查信息后,点"确认"

image14

3.4. 修改密码

  1. demo用户登录平台。

  2. 点击左侧导航栏"数据库管理",选中数据库,点击"实例ID"列。

image15
  1. 进入数据库详情页面,点击"修改密码"列的图标。

image17
  1. 输入新的数据库密码,点击"确定"按钮。

image18

3.5. 删除实例

  1. demo用户登录平台。

  2. 点击左侧导航栏"数据库管理",选中数据库,点击"操作"列的"更多"按钮,在下拉选项中选择"删除实例"选项。

image19
  1. 检查信息后,点击"确定"按钮。

image20

3.6. 磁盘扩容

  1. 此功能需用户自行配置相关插件,如topolvm

  2. demo用户登录平台。

  3. 点击左侧导航栏"磁盘扩容",选中数据库,点击"操作"列的"修改"按钮;或者点击左侧导航栏"数据库管理",选中数据库,点击"操作"列的"更多"按钮,在下拉选项中选择"磁盘扩容"选项。

image21
image22
  1. 检查并输入磁盘扩容的大小后,点击"确定"按钮。

image23

3.7. 规格变更

  1. demo用户登录平台。

  2. 点击左侧导航栏"规格变更",选中数据库,点击"操作"列的"修改"按钮;或者点击左侧导航栏"数据库管理",选中数据库,点击"操作"列的"更多"按钮,在下拉选项中选择"规格变更"选项。

image24
image25
  1. 检查信息并输入规格变更的大小后,点击"确定"按钮。

image26

3.8. 数据库备份

  1. demo用户登录平台。

  2. 点击左侧导航栏"数据库备份",选中数据库,点击"操作"列的"备份";或者点击左侧导航栏"数据库管理",选中数据库,点击"操作"列的"更多"按钮,在下拉选项中选择"备份"选项。

image27
image28
  1. 检查信息并输入备份名称后,点击"确定"按钮。

image29

3.9. 数据库恢复

  1. demo用户登录平台。

  2. 点击左侧导航栏"数据库恢复",选中数据库,点击"操作"列的"查看"按钮;或者点击左侧导航栏"数据库管理",选中数据库,点击"操作"列的"更多"按钮,在下拉选项中选择"恢复"选项。

image30
image31
  1. 选择需要备份的文件后,点"操作"列的"恢复"

image32
image33
  1. 输入需要恢复的数据库信息,密码为备份前的数据库密码

image34
  1. 后续参考"4.1数据库订阅"的步骤。

3.10. 数据库监控

  1. demo用户登录平台。

  2. 点击左侧导航栏"监控工具",选择数据库所在的集群;或者点击左侧导航栏"数据库管理",选中数据库,点击"操作"列的"更多"按钮,在下拉选项中选择"监控"选项。

image35
image36
  1. 等待监控创建完毕后,再次重复(2)中操作,跳转新页面,输入用户名:admin,密码admin,点击login登录

image37
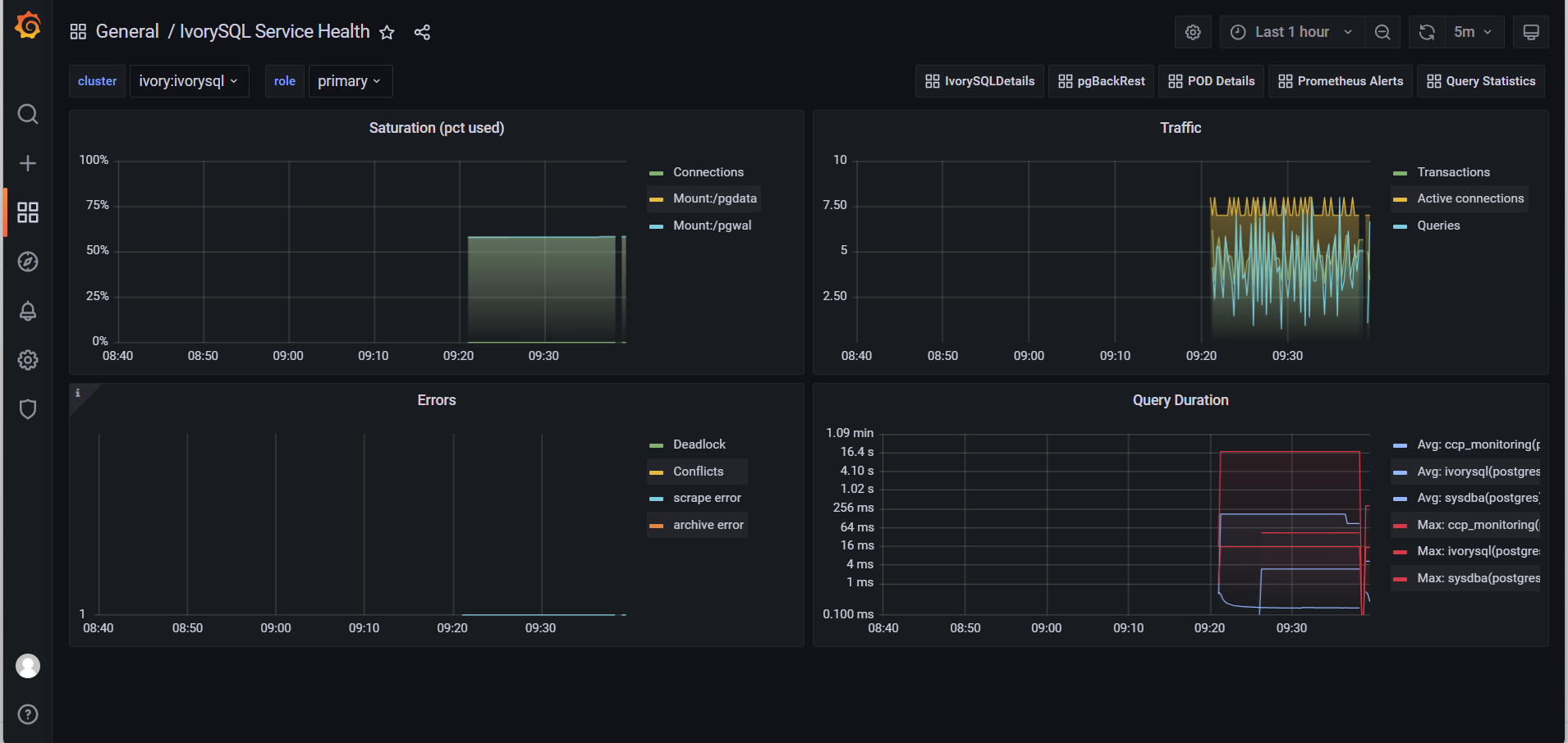
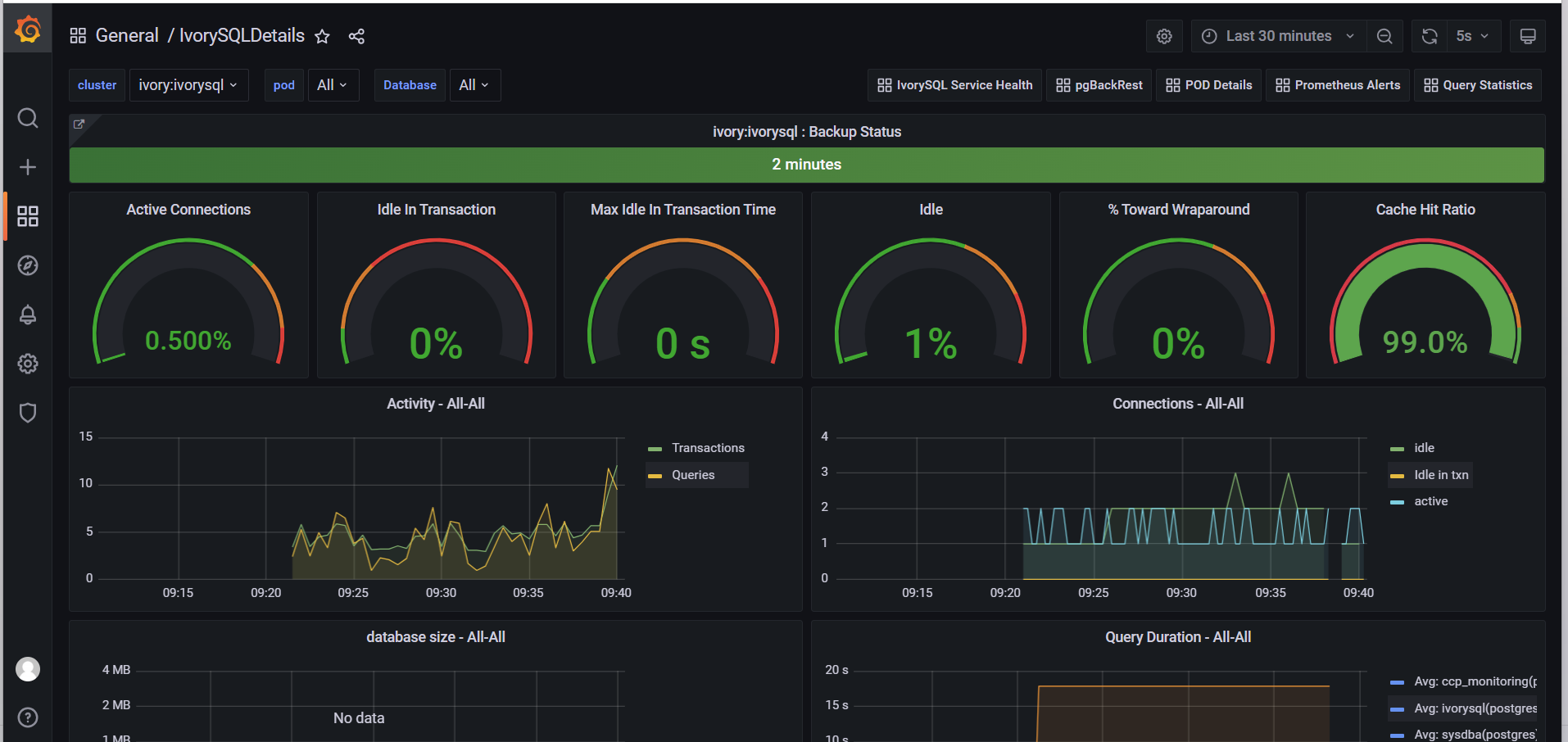
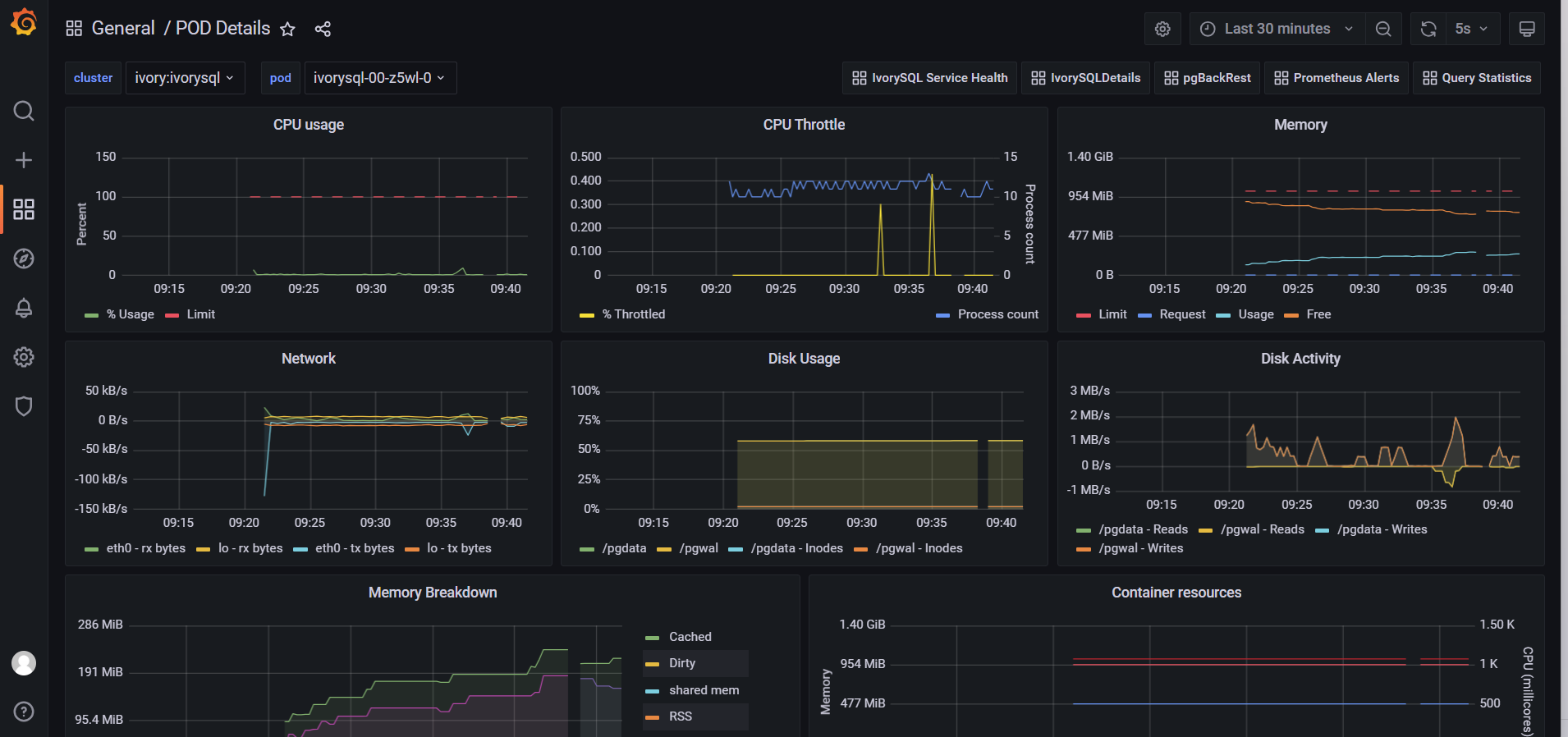
  1. 选择放大镜图标,点击查看监控指标。

image39
image40
image41
image42
image43
image44

3.11. 可视化登录工具

  1. demo用户登录平台。

  2. 点击左侧导航栏"数据库管理",选中数据库,点击"操作"列的"更多"按钮,选择"登录"选项。

image45
  1. 跳转新页面后,输入数据库用户名 sysdba@ivyo.com 及数据库密码,点击"Login"按钮。

image46
  1. 连接数据库,即可进行操作。